服務熱線
13350355997
作者: 凱潛濾油機 發布時間:2021-05-28 10:50 點擊量: 來源:m.605security.com
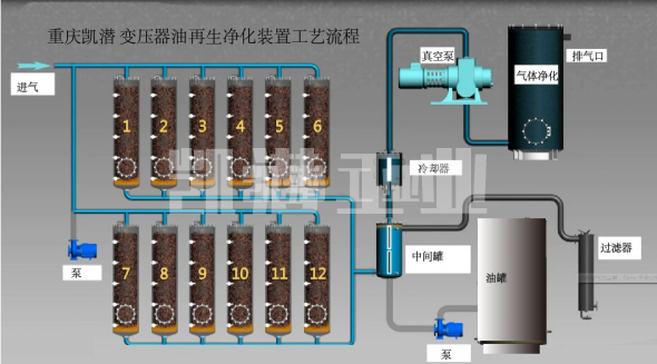
變壓器油凈化裝置工藝流程圖:

變壓器油凈化裝置用途:
1. 效率高去除絕緣油中氧化變質物質,不飽和烴、樹脂、積碳、水分、氣體、瀝青質、有機酸,氧化產物等。
2.對污染的變壓器油脫水、脫氣、除雜質。
3.主變壓器絕緣油脫除乙炔。主變壓器絕緣油抽真空干燥。
4.有效濾除99%油液中的游離水和99.9%溶解水的同時還可濾除99%游離氣體和98%溶解氣體等。
地址:重慶市沙坪壩區覃家崗鎮新橋村石梯溝社幸福小區
銷售部:023-65217597
技術部:(86)13350355997
023-65217916
售后部:023-65217916
傳 真:023-65217916
QQ: 2904490491
郵箱: KQGY668@163.com